Проводите аудио- и видеоконференции, вебинары и встречи прямо в браузере с помощью бесплатной открытой платформы BigBlueButton.
BigBlueButton (BBB) – это открытое программное обеспечение для проведения веб-конференций. Платформа работает через браузер и отлично подходит для дистанционного образования, онлайн-встреч, вебинаров, брифингов и презентаций, а интеграция с различными корпоративными системами (Moodle, Canvas, Sakai и др.) позволяет упростить коммуникации и ускорить обмен информацией.

Функциональные возможности BigBlueButton:
- Совместное общение множества участников в режиме аудио/видеозвонка.
- Одновременная работа нескольких независимых конференций.
- Демонстрация презентации с возможностью делать пометки на слайдах.
- Поддержка текстового чата для участников конференции.
- Проведение онлайн-опросов участников конференции.
- Режим демонстрации экрана компьютера спикера с возможностью ограничить область трансляции выбранным приложением.
- Запись конференций и всех трансляций.
- Поддержка нескольких уровней прав доступа для участников конференции.
BigBlueButton от Beget – это актуальная версия платформы, развернутая и настроенная на вашем личном виртуальном сервере с желаемым доменным именем и автообновляемым SSL-сертификатом. Установите BigBlueButton для аудио- и видеоконференций, вебинаров и встреч прямо в браузере.
Состав приложения
- Ubuntu 20.04
- Docker
- Набор контейнеров с сервисами платформы BigBlueButton
- Nginx
- Certbot
- BigBlueButton Exporter для просмотра технических метрик платформы
Установка и использование BigBlueButton
При создании сервера помимо стандартных параметров вам будет предложено указать:
- Доменное имя, которое будет использоваться для доступа к установленной платформе BigBlueButton. Вы можете как выбрать свой собственный домен, так и зарегистрировать новый. Помимо этого вы можете воспользоваться бесплатным доменом в зоне .beget.app;
- E-mail администратора. Будет использоваться для входа в BigBlueButton с правами администратора;
- Пароль администратора. Вместе с E-mail необходим для входа с правами администратора.
Установка и развертывание системы BigBlueButton займут около 10 минут. После этого вы можете перейти к использованию.
Использование BigBlueButton
Для перехода к веб-интерфейсу платформы просто откройте выбранный вами домен в браузере: https://mydomain.beget.app, где mydomain.beget.app – ваше доменное имя или выбранный технический домен.
Для аутентификации в системе используете указанные при установке E-mail администратора и пароль администратора. Их также можно посмотреть в вашей панели управления в окне информации об установленном ПО.

Для запуска первой конференции нажмите на кнопку "Старт".
С полной информацией по настройке и использованию BigBlueButton можно ознакомиться в официальной документации.
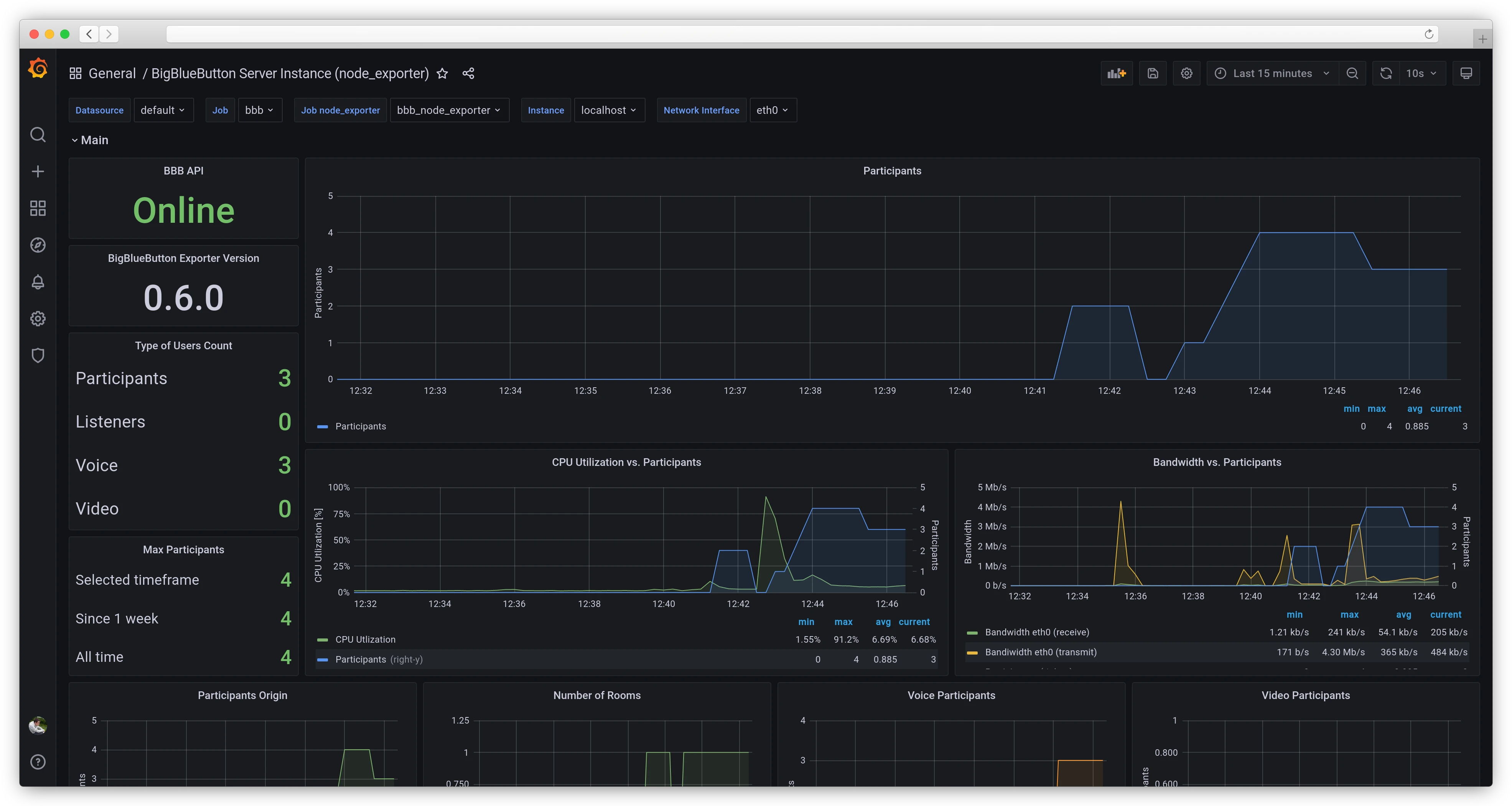
Просмотр технических метрик платформы
Для просмотра статистики и мониторинга состояния системы вместе с приложением BigBlueButton устанавливается BigBlueButton Exporter, который собирает и визуализирует два вида метрик.
Для доступа к метрикам откройте в браузере адрес https://mydomain.beget.app/monitoring, где mydomain.beget.app — ваш домен, на котором работает BigBlueButton. В качестве e-mail и пароля необходимо будет указать e-mail и пароль, заданныe при создании сервера.
Метрики платформы BigBlueButton

Метрики платформы показывают информацию о числе участников конференции, потреблении трафика в зависимости от числа участников, количествe участников по типам подключений и многому другому, что может помочь при планировании конференций с большим числом участников.
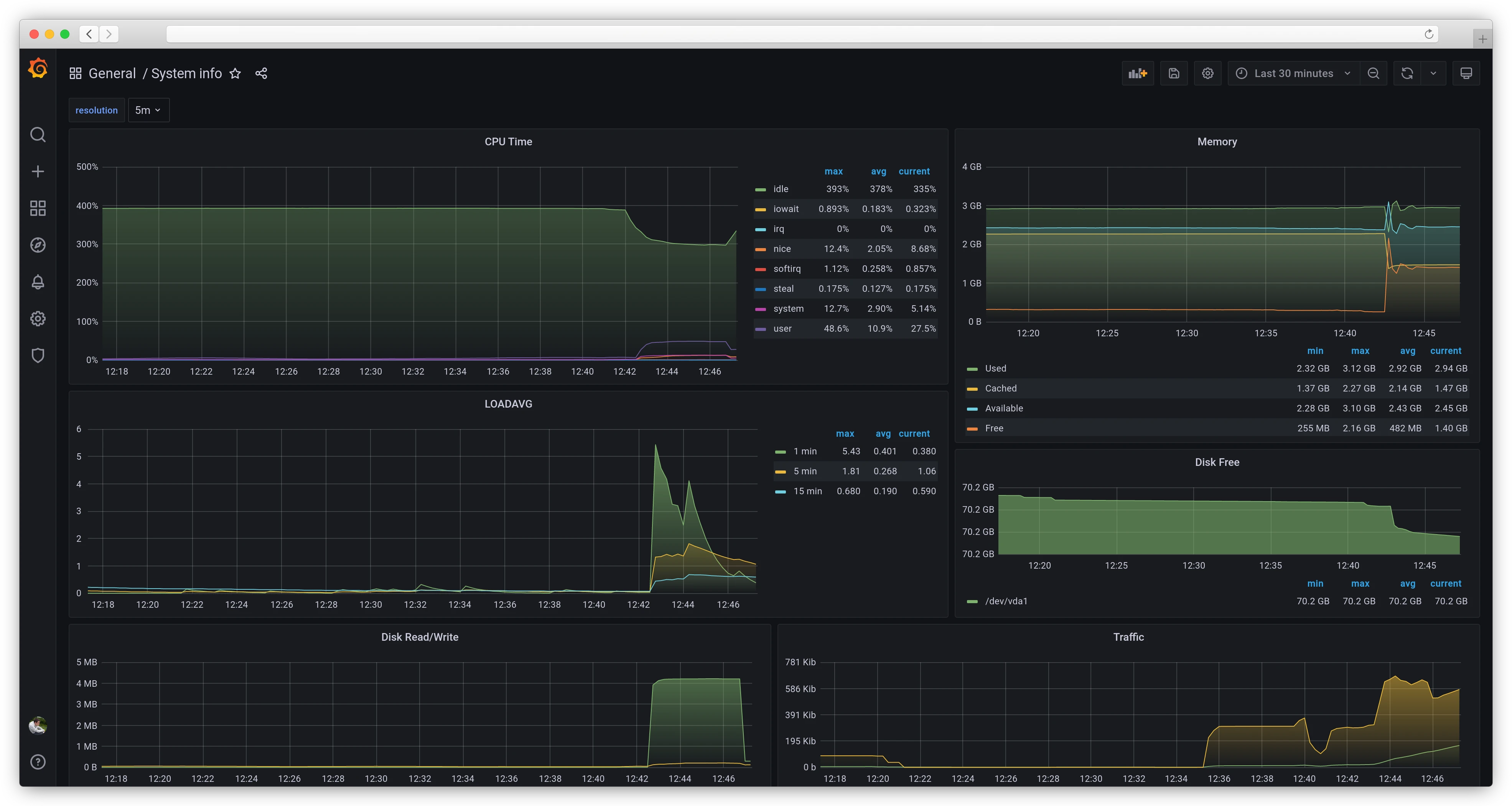
Метрики сервера

Метрики сервера показывают общую информацию об утилизации различных типов ресурсов сервером. Эти метрики похожи на те, что представлены в панели управления. С их помощью можно оценить общее состояние сервера и создаваемую всеми процессами нагрузку.
Более подробную информацию о метриках можно узнать в официальной документации BigBlueButton Exporter.
FAQ
Для перезапуска основного бэкенда BigBlueButton используйте команду: bbb-conf --restart
Для перезапуска веб-интерфейса Greenlight и базы данных:
- Перейдите в директорию с описанием контейнеров:
cd /opt/beget/greenlight - Выполните команду:
docker-compose restart
Запись конференции становится доступной после завершения конференции. Обычно обработка занимает до пары минут, но конечная длительность зависит от длительности конференции.
Список записей конференций доступен в нижней части главной страницы вашей комнаты в разделе "Записи комнаты":

В случае необходимости можно скачать запись конференции (только видео или аудио) – для этого нужно:
- Нажать на кнопку "Презентация" напротив требуемой записи в таблице записей комнаты
- В открывшемся плеере нажать правой кнопкой на видео/аудио и в контекстном меню выбрать пункт "Сохранить видео как" / "Save video as":

На виртуальном сервере файлы с записями располагаются в /var/bigbluebutton/recording
Строгого ограничения на число участников конференции нет. Итоговое число участников зависит от:
- Формата конференции: аудио/видео, пропорции спикеров/слушателей.
- Качества аудио/видеопотока от участников.
- Производительности сервера.
- Пропускной способности канала связи.
На предлагаемых нами конфигурациях можно проводить конференцию с числом участников от 50 до приблизительно 200.
