BigBlueButton (BBB) is a free and open platform for web conferencing, online learning and webinars. BigBlueButton is installed on the server and works via browser, so participants willnot need to install any additional software. The application works on both PCs and mobile devices.

The functionality of BigBlueButton video conferencing software:
- Real-time collaboration and communication between multiple participants in an audio/video call.
- Screen sharing and simultaneous operation of several independent conferences.
- Presentation demonstration with the ability to make notes on slides.
- Text chat support for conference participants.
- Online surveys for conference participants.
- Speaker's computer screen mode with the ability to limit displayed area by a selected application.
- User-friendly video conferencing, recording of conferences and all broadcasts.
- Support of several access rights levels for conference participants.
Beget VPS with pre-installed BigBlueButton is the deployed and configured web conferencing solution on your private server with the desired domain name and an automatically renewable SSL certificate. Install BigBlueButton for online teaching, audio and video conferences, webinars, teleconferencing, online tutoring, and virtual meetings right in your browser.
Installation package information
- Ubuntu
- Docker
- A set of containers with BigBlueButton services
- Nginx
- Certbot
- BigBlueButton Exporter for viewing technical metrics of the platform
Installing and using the BigBlueButton
When installing a server, in addition to the standard parameters you will be asked to specify:
- The domain name. It will be used to access the installed BigBlueButton platform. You can choose your domain or register a new one. In addition, you can also use a free domain in the .beget.app zone.
- Admin Email. It will be used to log in to BigBlueButton online learning platform with administrator rights.
- Admin Password. It will be used to log in with admin rights.
It will take about 10 minutes to install and deploy the BigBlueButton video conferencing system. After that, you can proceed to use a web conferencing tool.
Using BigBlueButton
To go to the web interface of the platform, simply open the domain of your choice in your browser: https://mydomain.beget.app (mydomain.beget.app is your domain name or the selected technical domain).
For authentication in the system, use the email and password of the administrator specified during installation. They can also be viewed in your control panel in the information window.

Click the "Start" button to start the first conference.
For complete instructions on using and installing the BigBlueButton platform, please refer to the official documentation.
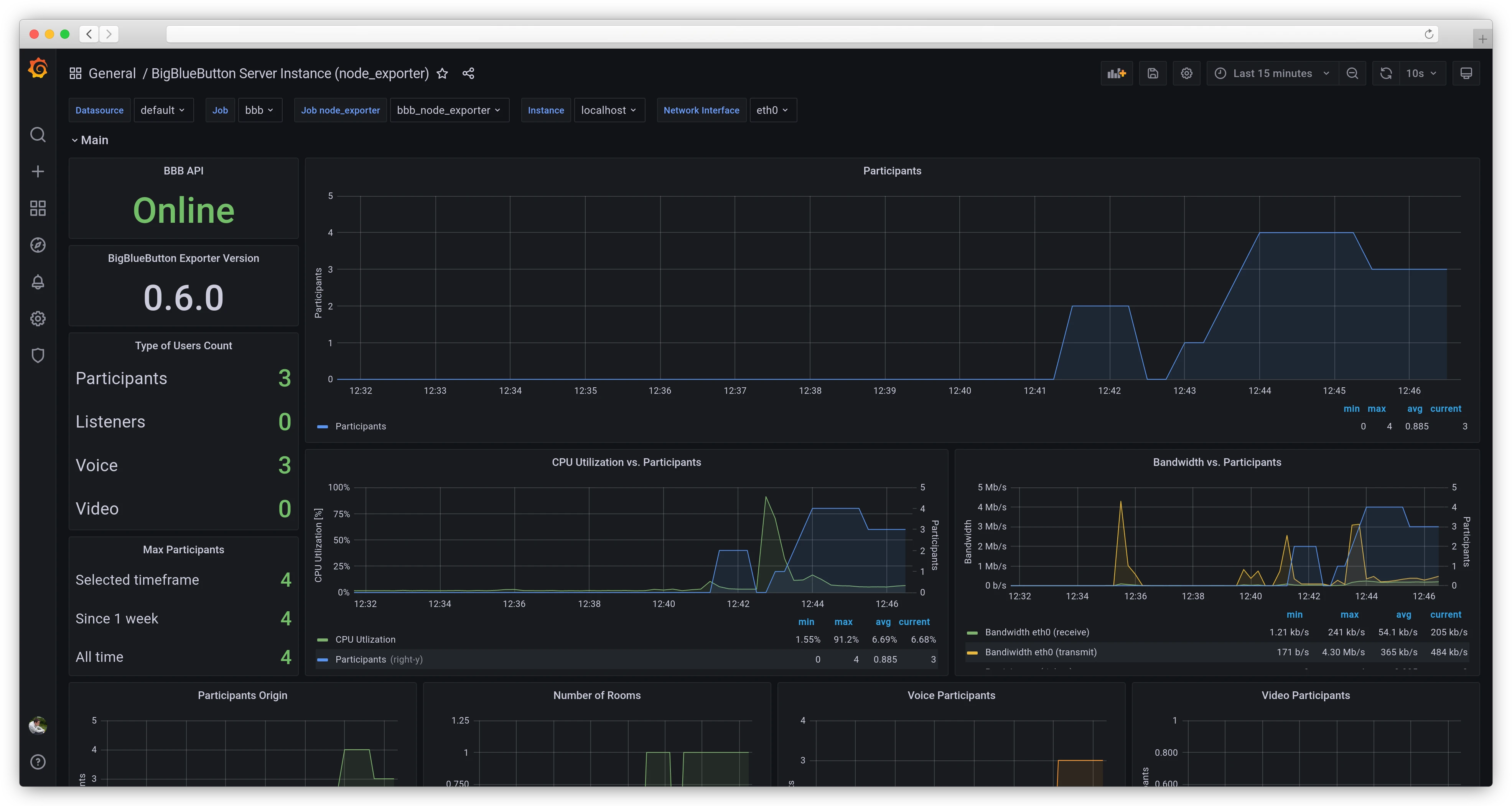
View platform technical metrics
To view statistics and monitor the system's state, BigBlueButton installs together with the BigBlueButton Exporter, which collects and visualizes two types of metrics.
To access the metrics, open the address https://mydomain.beget.app/monitoring in your browser (mydomain.beget.app is the domain on which BigBlueButton is running). You will need to specify the email and password you set when you created the server as your email and password.
BigBlueButton metrics

Platform metrics show information about the number of participants in a conference, traffic consumption based on the number of participants, the number of participants by connection type, and much more, which can help when planning conferences with many participants.
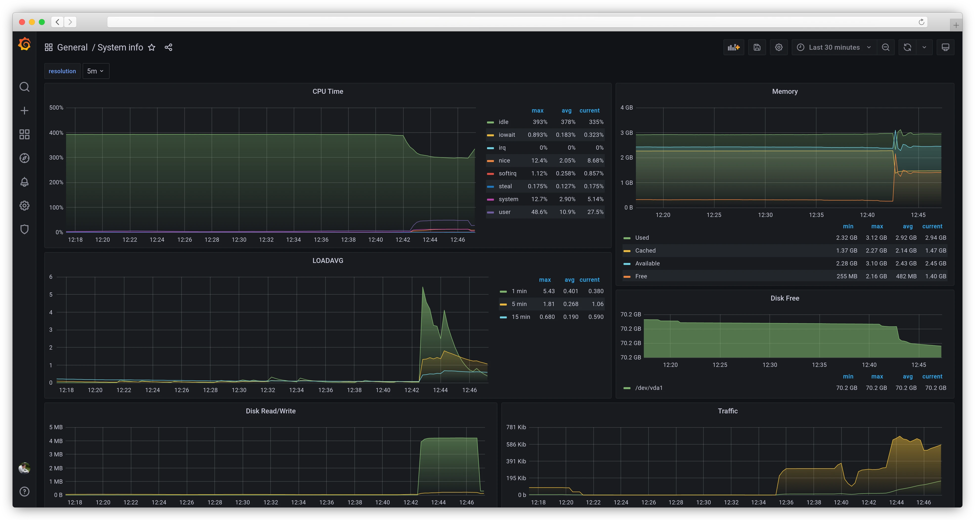
Server metrics

Server metrics show general information about the utilization of different types of resources by the server. These metrics are similar to those presented in the control panel. It can be used to assess the overall health of the server and the load created by all the processes.
More information about metrics can be found in the official BigBlueButton Exporter documentation.
FAQ
To restart the main BigBlueButton backend, use the command: bbb-conf --restart
To restart the Greenlight web interface and database:
- Navigate to the container description directory:
cd /opt/beget/greenlight - Run the command:
docker-compose restart
The conference recording becomes available when the conference ends. Usually, it takes up to a couple of minutes to process, but the final length depends on the length of the conference.
A list of conference recordings is available at the bottom of your room home page in the "Room Recordings" section:

To download a conference recording (video or audio only), you need to:
- Click on the "Presentation" button opposite the desired recording in the room recordings table.
- In the player that opens, right-click on the video/audio and select "Save video as" from the context menu:
On the virtual server, the files with recordings are located in /var/bigbluebutton/recording
There is no strict limit on the number of participants in a conference. The number of participants depends on:
- Format of the conference: audio/video, speaker/listener ratio.
- Quality of the audio/video stream from participants.
- Server capacity.
- Data channel capacity.
On our proposed configurations, it is possible to hold a conference with the participants from 50 to 200 approximately.
